Appearance
云当家操作指南(零售版)
| 修订人 | 修订时间 |
|---|---|
| 吴玉捷 | 2024.6.20 |
一、产品概述
各端地址及下载方法如下:
- PC管理端:https://yxd.lakala.com/b2c-merchant-admin/#/login;
- 安卓收银机:应用商店搜索“拉卡拉云当家”,应用商店搜索不到结果的,可使用安装包安装;
- 手机APP:手机应用商店搜索“拉卡拉云当家”;
- 线上商城: 微信小程序搜索“拉卡拉云当家”;

二、注册登录
2.1 账号创建
- 店主账号:店主使用申请开店时提供的手机号、密码登录;
- 店员账号:店主登录【PC管理端】,可以为员工创建账号;
2.2 登录账号
【收银机端】和【PC管理端】,支持使用账号密码登录+微信扫码登录两种方式;

2.2.1 忘记密码/修改密码
忘记密码:在账号密码登陆模式下,如果忘记密码,或者多次输错密码提示“账号被锁定”,可在登陆页面右下角,点击“忘记密码”重置密码;
修改密码:正常登录时,可在【PC管理端】、【收银机端】修改密码:


2.2.2 绑定微信登陆
首次通过账号密码登录后,可以绑定微信账号,后续可以微信扫码快捷登录:
- PC管理端:在系统设置中,微信扫码绑定账号;
- 收银机端:设置中,选择绑定微信,扫码绑定账号;

2.2.3 临时锁屏
当收银员临时有事离开收银台时,为了保证账号收银安全,可以进行锁屏操作,锁屏后,需要输入当前账号的登录密码解锁:


三、商品资料
3.1 新增商品分类
商品分类可以在【PC管理端】和【APP端】进行维护;
3.1.1 批量导入
PC管理后台下载导入模板,按照模板要求填写分类资料,最多支持三级分类;
上传填写好的分类模板进行导入,如果导入失败,可在导入记录里下载失败数据,根据提示修改后可重新导入;


3.1.2 手动新增
直接新增分类,需要一级一级的逐级创建;
PC端:



APP端:


3.1.3 编辑分类
PC端:


APP端:

3.1.4 删除分类
当分类存在下级分类,或者分类下存在商品时,分类无法删除,删除需要按照如下操作处理:
- 将当前分类下的商品全部移出分类;
- 从最小分类逐级向上删除;
PC端:

APP端:

3.2 新增商品资料
3.2.1 批量导入
下载导入模板后,务必按照模板填写要求填写商品资料,否则可能会导入失败,建议提前维护好分类资料,否则导入商品时会根据模板中的分类资料自动新增;
上传商品,选择维护好的导入模板,导入后下方会展示导入进度和结果,如果有导入失败的数据,可以在操作中点击下载,失败表格中会显示失败原因,按照失败提示修改后可以重新导入;


3.2.2 手动新增
手动新增商品可以在【PC管理端】、【APP端】、【收银机端】进行操作;
分割商品、预包装商品、混合商品需要在【APP端】操作;
3.2.2.1 PC管理端新增
点击新增商品,选择是否无码商品,有条码的商品可以直接输入条码,系统会根据条码匹配云商品库并带出相关资料;



3.2.2.2 APP端新增
点击+新增商品,【APP端】可以增加不同类型商品;

1. 常规商品
有条码的商品可以通过“扫码录入商品”,扫条码后进入新增页面;
没有条码的商品可以通过“无码商品”直接进入新增页面;
生鲜等称重商品通过“称重商品”进入新增页面;

2.多规格商品
如果商品存在多个不同规格时,可以开启多规格,分别为不同规格设置价格、库存;

3. 切割商品
适用于称重商品切割销售的情况,例如猪肉分不同部位销售,但扣减的都是猪肉的库存;
注意:只有称重商品才能被创建为切割商品,切割商品在进行售卖的时候,扣减的是被切割商品的库存;
一个切割商品只能选择一个被切割商品,一个被切割商品可以同时有多个切割商品;

4. 预包装商品
适用于预先包装的组合商品,例如果篮、零食大礼包等,支持选择标准商品和称重商品;
创建预包装商品后,选择组成商品,并且设置比例系数,即一份预包装商品中包含多少组成商品;

预包装商品可以进行生产和拆包操作:
- 预包装商品生产:预包装商品详情中,点击生产,填写数量和预包装商品成本,确定后增加预包装商品库存,扣减组成商品库存;
- 预包装商品拆包:预包装商品详情中,点击拆包,填写数量拆分预包装商品,确定后扣减预包装商品库存,增加组成商品库存;

5. 混合商品
混合商品只支持添加称重商品,适用于不同糖果、饼干零食单独进货,但混合售卖的情况;
混合商品的成本价取的是组成商品的平均成本价,可以调整组成商品的重量,例如1kg巧克力+2kg大白兔奶糖混合成糖果拼盘;

创建好混合商品后,可以在商品详情中,选择混合商品生产,填写组成商品的重量,确定生产后,增加混合商品库存,扣减组成商品库存;

3.2.2.3 收银机端新增
收银机上商品菜单下新增商品,商品条码支持用扫码枪直接扫码录入,收银机端支持添加一品多码;


1. 商品搜索


2. 新增标准商品

3. 新增称重商品
新增称重商品需要注意价签单位,该商品设置的价签单位就是打印价签的单位;


3.3 修改商品资料
【PC管理端】商品列表中可以针对商品进行批量修改,可以批量修改如下内容:
- 设置商品图片:批量设置商品图片;
- 商品上下架:批量上下架商品,商品下架后,无法售卖该商品;
- 小程序上下架:商品下架后,小程序中无法售卖该商品;
- 修改价格:批量修改商品价格,支持批量设置固定价格、批量调整固定比例、金额,批量设置后,允许针对单个商品单独设置价格;
- 设置商品分类:批量设置商品分类;
- 设置标签:批量设置商品标签;
- 删除:批量删除商品;
3.3.1 批量上传图片


3.3.2 批量上下架

3.3.3 小程序上下架

3.3.4 批量修改价格


3.3.5 批量设置商品分类


3.3.6 批量设置标签
删除:若商品有该标签,则会删除选择的标签;
追加:若商品有标签,选择的标签是商品没有的,则会给商品添加新的标签;
覆盖:清除商品已有的标签,同时打上本次选择的标签;
没有操作按钮的标签为系统内置标签,对商品打上该标签,商品不会参与任何形式的营销活动,包括整单打折,可用于烟酒等商品的标记;
新增标签:



商品打标:


3.3.7 批量删除

3.3.8 单商品修改
各端产品详情页面可以针对单品进行编辑修改;
PC端:


APP端:


收银机端:



3.3.9 收银机端修改
对商品进行批量上下架等相关操作;

3.4 规格管理
- 新增规格:
创建规格分组
在分组下创建具体规格名
- 删除规格:
- 删除规格组:只有该规格组下面没有规格且未被配置进商品信息的规格组可以删除
- 删除规格:只有该规格未被配置进商品信息时可以删除
PC端新增:



可以从规格库中选择规格;

PC端删除:

APP端新增:



APP端删除:


3.5 箱规管理
应用场景:出售小包装时,如果小包装库存数量不够,大包装有库存,则会自动扣减大包装的库存,增加小包装库存,例如香烟按条、按盒同时售卖,当散盒的数量不够卖时,会将条拆分成盒;
系统最多支持创建三级箱规关系,且拆分关系只能针对非称重商品;
可以在【PC管理端】、【收银机端】配置箱规关系:
- 箱规关系同步:
- 同步条件:门店已有的商品资料,通过条码在云商品库中匹配,如果在云库里匹配到箱规关系,则展示推荐列表;
- 同步规则:选择推荐箱规关系后,如果存在店内没有的商品,创建箱规关系后会自动在门店创建商品资料;



添加箱规关系:
最多支持三级箱规关系,如果只有两级关系,则只需填写箱品和单品,不填中品,如果是三级箱规则大中小都需要填写;
选择商品后填写不同箱规间的比例关系,即一个箱品包含多少中品,一个中品包含多少个单品;
PC端:




收银机端:



组包:

拆包:

3.6 价签打印
3.6.1 价签模板设置
价签模板在【PC管理端】进行设置:
选择预设模板进行编辑,根据价签纸样式调整模板;

3.6.2 价签打印
价签打印需要在【收银机端】操作,在设置>打印机中选择已连接的价签打印机,同步选择指定价签模板;

在【收银机端】商品详情页可以打印价签,也可以在设置中批量选择商品打印价签:

四、采购管理
4.1 新增供应商
供应商可以在【PC管理端】、【手机APP端】进行新增编辑,系统预设了默认供应商:



4.2 创建采购单
采购单可以在【PC管理端】、【手机APP端】进行创建;
注意:
- 【PC管理端】对采购管理比较细致,需要对供货商进行对账结算的管理的,需要在【PC管理端】操作;
- 【APP端】提供的是简易采购流程,单据不会同步到【PC管理端】,也不会对供货商进行对账结算,适合轻管理的采购流程;
4.2.1 PC端采购




采购单如果需要增加审核流程,可以在“设置-系统设置-是否开启采购审核”开关进行设置,开启后采购单展示审核按钮,审核后进入下一流程;

针对已创建的采购单,可以进行收货操作,一张采购单可以进行多次部分收货,当总收货数量=发货数量或者手动操作结束收货后,采购单完成收货;



4.2.2 供货商对账结算
对账结算只针对在【PC管理端】创建的采购单,展示所有供货商的采购汇总数据,选择某供货商进行结算:


展示该供货商在所选时间段内所有采购单,业务顺序为:完成收货→对账→结算;
采购单包含如下状态:
待收货:该状态的采购单无法进行对账、结算,采购单完成收货后,状态变为“待对账”;
待对账:该状态的采购单可以进行“确认对账”操作,确认对账后状态变为“待结算”;
待结算:该状态的采购单可以确认结算,结算支持部分结算,当金额全部结算或者手动设置完成结算后,单据状态变为已结算;
未结清:部分结算;
已结清:全部结算;


4.2.3 APP端采购
【APP端】通过进货入口创建采购单,保存后可以在采购列表里可以查看单据详情;


进货单包含如下状态:
- 待确认:待确认的进货单可以选择进入作废、询价或已完成状态;
- 询价中:询价中的进货单可以选择进入作废或已完成状态;
- 已作废:已作废的进货单可以恢复为待确认状态;
- 已完成:点击确认进入已完成状态,已完成的进货单可以进行作废;
- 拒单:询价后,如果供应商拒单,则进入拒单状态;
- 报价:询价完成后进入报价状态;
注:待确认状态的订单不可通过“供货助手”小程序分享进货单给供应商,自由进货点击保存后的进货单为待确认状态;


4.3 要货(连锁门店)
连锁门店要货流程如下:
门店发起要货→总部审核→总部创建配货单→总部点货出库→门店收货入库
在总部给分店分配的管控规则中,配置此权限,分店的云当家APP上才会有这个功能的入口;

4.3.1 PC端要货



总部审核通过并发货后,在到货单列表中进行入库或结束收货操作;


4.3.2 APP端要货


总部审核通过之后,要货单状态变更为待收货;



4.3.3 要货订单(总店)
连锁总店才有的功能,连锁下分店发起的所有要货订单,总店均可以看见,并进行审核;





【PC管理端】操作与【APP端】一致;

4.4 收货
4.4.1 PC端收货



4.4.2 APP端收货



五、销售收银
5.1 收银机收银
收银机默认界面布局如下,适合以标准商品为主,少量无码商品的门店使用;

5.1.1 添加商品
支持多种商品添加方式:
- 通过名称、拼音首字母搜索商品;

- 使用扫码枪直接扫描商品条码;

- 称重商品:直接输入重量,会自动计算总价;

- 临时商品:未创建商品资料,直接输入单价,销售记录统一记录为无码收银;


- 点选添加:在右侧商品区,点击商品添加到商品列表;

5.1.1.1 选择会员



5.1.1.2 搜索扫描不存在商品

5.1.1.3 搜索扫描未上架商品

5.1.1.4 多规格商品添加

5.1.2 常用商品设置
- 选择商品批量设置为常用商品;
- 选择分类,加入快速收银,添加后该分类会展示在常用商品列表中;
加入快速收银:



设置常用商品:


在常用商品中,可以对商品和分类进行排序,长按拖动调整排序;


5.1.3 修改商品信息

点击商品,在弹出界面中修改本次售价和数量;

5.1.4 取单与挂单
挂单:

取单:


5.1.4.1 删除与清空商品

5.1.5 结算收款
收银界面直接用扫码枪扫客户付款码可直接完成收款,或者点击结算打开结算页面;

5.1.6 打印小票
5.1.6.1 添加打印机
USB打印机直接链接收银机即可,网口打印机需要填写IP地址进行连接。在打印机列表显示目前已连接的打印设备,激活状态的打印机表示收银机会通过该设备打印小票;
USB直连打印机:

网口打印机:

5.1.6.2 小票模板设置
小票模板可以在【PC管理端】和【收银机端】进行设置,配置界面相同;
- PC管理端设置后,收银机端需要在设置中操作下“同步设置”,用来更新成最新模板;
- 收银端,选择指定打印机,进行模板编辑;
有多种模板设置项:
- 会员充值:用于收银机做会员充值时,打印的充值小票;
- 交接班:用于收银员在收银机上交接班时,打印的统计小票;
- 订单打印:用于在订单列表补打小票使用;
- 商城下单:用于打印小程序商城线上订单;
- 结张:用于收银机收银结算后打印的小票,支持区分设置顾客联和商家留存联;

5.1.7 相关设置
5.1.7.1 负库存销售
默认允许超卖,关闭后,库存不足的商品无法销售;

5.1.7.2 自定义支付方式
【APP端】新增自定义支付方式后,【收银机端】需要同步设置来更新,更新后,收银机在结算时即可选择相应支付方式;


自定义支付方式的使用在收银机进行;

分店可自建自定义支付方式,也可从总店同步支付方式到分店;

5.1.7.3 自动打印小票

5.1.7.4 自动抹零
开启自动抹零后,在结算时会自动按设置的规则进行抹零;


5.1.7.5 促销/储值/积分支付
支付设置中可以控制结算时是否允许使用促销活动优惠、会员储值支付、会员积分支付,关闭后结算时则无法使用;


5.1.7.6 同步商品
目前系统自动拉取服务器的数据为每5分钟一次,当你更新了商品数据后,可以点击设置-同步商品按钮手动同步商品;

5.1.7.7 记账收支
记账收支完成后在订单界面有相应明细,在“生意-收支&充值”界面有相应统计数据;


5.1.7.8 发票

5.2 称重收银
如果门店是蔬果生鲜店,无码称重商品较多时,可以选择使用生鲜版界面布局(仅页面布局不同,其他功能一致),在收银机设置中右上角可以切换为生鲜模式;


5.2.1 直连电子秤
收银机连接电子秤后,在称重设置中“串口秤”显示可用,则标识秤已和收银机成功连接,收银时收银机直接读取秤的重量读数;


5.2.2 标签条码秤
1.选择条码秤品牌型号



2.连接条码秤
- 注意一定要保证收银机和条码秤处于同一个网段内;
- 在条码秤上查询秤的当前IP地址(多个0时只输入一个,例如192.1.000.1,只需输入192.1.0.1),在收银机上输入该地址,并检测IP是否能够连通:

3.同步商品
- 可以点击某键位,为指定键位绑定商品;
- 也可以选择批量设置,批量选择商品后,按照顺序自动绑定到键位上;
- 设置后,点击右上角“同步至设备”将商品资料下发到条码秤上;
- 长按某键位,可以重置该键位;



【注】当存在未适配的条码秤时,可以不必同步商品,单独在秤上设置商品和价格,打印称重标签后,直接在收银机扫码收银,该商品统一按照临时商品收银;
5.3 APP收银
手机端支持收银操作,作为收银台的补充收银,用于断网断电、或户外销售等场景,用于临时收银;
【注】APP收银不支持销售称重商品;

六、库存管理
6.1 库存查询
在【PC管理端】、【收银机端】、【APP端】商品列表中,可查看商品的当前库存;



6.2 入库
6.2.1 导入入库
【PC管理端】先下载导入模板,按照模板填写入库资料,上传文件导入,如果导入失败可以下载失败文件,按照提示修改后重新导入;

6.2.2 收银机入库
普通入库:

快速入库:
快速入库界面会展示销量前50的商品,点击商品即添加到入库商品列表,一定程度上使商品入库操作更简洁;


6.2.3 APP端入库
【APP端】支持按两种方式进行入库:
- 按单入库:扫码、或者输入采购单号,按照采购单列表进行确认入库;
- 自由入库:扫码、搜索选择商品,填写数量、进价完成入库;
可在右上角入库列表中查看历史入库记录;


6.3 出库
6.3.1 自由出库
【PC管理端】和【APP端】可以进行自由出库;
PC端:



审核通过并完成发货后即出库成功;


APP端:




6.3.2 批发出库
【APP端】可以进行批发出库,即可选择按商品零售价或成本价的指定百分比进行出库;

6.3.3 报损出库
【PC管理端】、【APP端】和【收银机端】可以进行报损出库;
PC端:



APP端:


收银机端:

6.3.4 退货出库
【PC管理端】和【APP端】可以进行退货出库;
PC端:




审核通过并完成发货后即出库成功;


APP端:




6.4 盘点
6.4.1 按品盘点
【PC管理端】、【APP端】和【收银机端】可以进行按品盘点;
PC端:





APP端:


收银机端:

6.4.2 按单盘点
【PC管理端】和【APP端】可以进行按单盘点;
按单盘点支持按照三种模式批量选择盘点商品:
- 按销量:指定时间段内,销量/销售额排名前X种商品;
- 按分类:批量盘点指定分类的商品;
- 未盘商品:指定时间段内未发生过盘点的商品;
盘点单商品列表中,点击单品输入实盘数量,保存后该单品即完成盘点;
【注】在未实际操作盘点时,所有商品的默认盘点数量为当前库存,其中负库存商品默认盘点数量为0,因此可以通过直接点击整单盘点,来实现批量将负库存商品库存置0的操作;
PC端:


APP端:



盘点单列表中可以查看历史盘点单,其中待盘点和部分盘点的盘点单,点击后可以继续盘点;


6.4.3 计划盘点
【PC管理端】和【APP端】可以进行计划盘点,生成盘点计划后,在盘点列表中,系统自动按照规则生成“待盘点”状态的盘点单;
PC端:


APP端:



6.4.4 多人盘点
【APP端】可以进行多人盘点,创建多人盘点单后,可以多个人同时分工进行盘点,单个商品确认盘点数量后不会修改单品库存,只有结束多人盘点单时,整单商品才会全部完成盘入;


6.5 调拨
6.5.1 快速调拨
【APP端】可以进行快速调拨,快速调拨适用于一个店主同时有多家门店的情况,当前账号同时管理多个门店,则可以在所管理的门店内间进行商品调拨;
快速调拨条件:
- 当前账号下有多个门店;
- 调出商品必须在调入门店存在相同条码的商品;
确认调拨后,调出门店扣减库存,调入门店自动增加库存;

6.5.1.1 自由调拨
可调拨给自己经营的任意一家店铺,但对方店铺需要存在此商品;




【PC管理端】可以查看调拨单详情;


6.5.1.2 批次调拨


6.5.2 连锁调拨
【APP端】可以进行连锁调拨,连锁调拨适用于连锁门店下门店间商品的相互调拨,连锁总部的连锁调拨只是为了审核分店的连锁调拨单;
6.5.2.1 分店调拨




【PC管理端】可以查看调拨单详情;


6.5.2.2 总部调拨

【PC管理端】可以审核调拨单详情;


6.6 库存预警
库存预警相关设置,在设置-系统设置-库存预警周期设置;

注:根据上个周期的库存变动情况预测下个周期,若上个周期每天销量为50,当下个周期开始前的库存为150,那么下个周期销售到第三天时,系统将会进行库存不足的预警;

产生库存预警后,根据业务需求,选择库存不足的商品生成采购单及时调整库存,生成的采购单在采购管理中可以查看;




七、会员管理
7.1 新增会员
系统会员以手机号作为唯一标识;
7.1.1 批量导入
【PC管理端】可以按照模板填写会员资料,并一次性批量导入,批量导入适用于门店已在其他系统中有部分存量会员,批量同步到云当家中;


7.1.2 手动新增
7.1.2.1 会员自主注册
- 收银机收银时,副屏会展示会员注册码,顾客用微信扫码自动注册成为门店会员;
- 也可在【PC管理端】会员列表页面,下载会员注册码粘贴在收银台,方便顾客扫码注册;
- 注册后会员出示会员二维码,收银员用扫码枪扫码即可登陆当前会员;



7.1.2.2 收银机端新增
在收银界面或会员列表页面,可以添加新增会员;



7.1.3 会员信息
【PC管理端】的会员管理和【APP端】的会员列表中,可以查看所有会员的相关信息;


7.2 会员充值
7.2.1 收银机充值
【收银机端】有两个充值入口:
- 收银界面:在收银时录入会员,当会员余额不足需要充值时,点击会员选择充值,支持扫码、现金两种支付方式;
- 会员列表:在会员列表中,选择指定会员进行充值;



7.2.1.1 收银机充值退款
退回充值金额时,只支持现金或者线下微信、支付宝转账退款,不支持线上自动退款;


7.2.2 APP充值
【APP端】有两个充值入口:
- 首页会员充值:在【APP端】首页点击会员充值,通过搜索会员进行充值;
- 会员列表:在会员列表中,选择指定会员进行充值;



7.2.2.1 APP充值退款
退回充值金额时,只支持现金或者线下微信、支付宝转账退款,不支持线上自动退款;

7.2.3 充值赠送
充值赠送通过创建营销活动实现,【PC管理端】、【收银机端】创建“充值赠送”营销活动,可设置充值送金额或送积分;


7.2.4 充值设置
【APP端】和【收银机端】的会员起充金额和快捷充值金额可以在【PC管理端】设置;

7.3 会员积分
7.3.1 积分规则
- 积分规则说明:
- 获得积分:默认消费1元=1积分,支持设置积分倍数;
- 积分抵扣:100积分=1元,固定不可修改;
- 积分设置:
- 消费得积分:当“会员积分”开关关闭后,会员消费则不会增加会员积分;
- 积分倍数设置:支持针对不同会员等级、单品分别设置获得的积分倍数,最小支持设置0.1倍,即10元=1积分;

会员积分设置:

按商品设置积分:
只有非称重菜/商品可以设置固定积分倍数,可以批量修改积分;


固定积分和积分倍数的计算规则:
固定积分:假设A菜品3元,买了2个,固定积分的倍数是4,则这个订单积分2(个)*4(分)=8分
积分倍数:假设A菜品3元,买了2个,积分倍数是4,则这个订单积分6(元)*4(分)=24分
7.3.2 积分修改
【APP端】的会员列表中,打开会员详情可以单独修改会员积分,也可以点击会员列表右上角的“批量操作”,选择会员批量积分清零,【PC管理端】的会员管理中也可以对会员进行批量积分清零;



7.3.3 积分兑换
【APP端】可以同时设置多个积分兑换礼品,“生效中”的礼品可以进行兑换,礼品只能在【收银机端】进行积分兑换,礼品类型分为商品和优惠券,商品可直接添加,优惠券需要在【PC管理端】配置优惠券活动;

商品:


优惠券:




收银机兑换:
选择本次需要兑换的礼品,确定后直接完成兑换,不会再加入到购物车,并扣减会员积分余额,同时生成一张积分兑换的销售订单;





7.4 会员权益
7.4.1 会员等级
系统默认预置LV1会员等级,会员新增注册后默认属于该等级;
新增会员等级时,设置升级条件,消费达到多少金额、多少笔数后自动升级;


【收银机端】也可以新增会员等级,配置方式与【APP端】一致;

7.4.2 权益设置
- 先设置会员等级的权益类型:在会员价和等级折扣中二选一,不能同时生效;
- 设置会员等级折扣:
- 总开关关闭后,会员将不享受折扣,所有会员权益变为会员价;
- 等级折扣:针对等级设置打折折扣,在商品**“原价”**基础上打折;
- 排除商品:可以设置某些商品不参与等级折扣(注意:不参与折扣的商品,会按照会员价销售)
会员等级折扣设置:

设置享受折扣商品:
可以批量设置商品开启折扣;


设置会员价或等级折扣:
开启会员等级折扣按钮后,在会员等级权益的设置里才可以选择享受会员等级折扣;

【收银机端】也可以进行会员等级、积分设置,配置方式与【APP端】一致;

7.4.3 会员类型
【APP端】可以新增的会员类型,在会员详情中设置会员类型,【PC管理端】也可以设置会员类型;




7.5 会员设置
7.5.1 批量调整等级
【APP端】和【PC管理端】可以对会员的等级进行批量调整;



7.5.2 批量调整状态
【APP端】和【PC管理端】可以对会员的状态进行批量调整;



7.6 会员记录
7.6.1 门店会员记录
【APP端】、【PC管理端】、【收银机端】都能查看门店会员记录;
APP端:

PC管理端:

收银机端:


7.6.2 会员修改记录
【APP端】、【PC管理端】、【收银机端】都能查看会员修改记录记录;
APP端:

PC管理端:

收银机端:


7.7 会员标签
7.7.1 新增标签
新增会员标签组:
单选:对会员打标时,该组标签只能选择一个;
多选:对会员打标时,该组标签可以选择多个;
新增会员标签:
- 在分组下创建具体的标签;
删除会员标签组:
- 如果标签组下的标签正在被使用则不能删除标签组,需要取消使用后才能删除;
删除会员标签:
- 如果该标签正在被使用则不能删除该标签,需要取消使用后才能删除;




7.7.2 会员打标
删除:若会员有该标签,则会删除选择的标签;
追加:若会员有标签,选择的标签是会员没有的,则会给会员添加新的标签;
覆盖:清除会员已有的标签,同时打上本次选择的标签;


7.8 会员概览

7.9 账户统计

八、营销管理
8.1 营销活动
8.1.1 新增活动
【PC管理端】、【收银机端】可以创建营销活动,新增活动时,选择活动类型后按提示填写活动规则,已创建的活动需要开启状态后才会生效;
PC管理端:



收银机端:



8.1.2 开启活动
活动配置后,如果收银机想使用促销活动,可以在【收银机端】-设置-支付设置-活动优惠(开关开启);


8.1.3 活动记录
【PC管理端】可以对营销活动的记录进行查询,并且可以对订单进行追溯;


8.1.4 活动概览
【PC管理端】可以查看营销活动概览;

8.2 优惠券
【PC管理端】可以对优惠券、优惠券活动进行配置;
8.2.1 优惠券配置

新建优惠券:
优惠券可以设置不同类型的有效期;


启用/禁用优惠券:
设置优惠券的状态,禁用优惠券时,已领取的券将不可使用;

派发优惠券:
选择会员进行派发优惠券;



删除优惠券:
删除优惠券时,已发放、已领取的优惠券将会同步删除;

优惠券详情:
在优惠券详情中可以查看优惠券的具体信息;


优惠券领取记录:
在优惠券领取记录中可以对优惠券进行作废和转赠操作;



批量派发优惠券:
下载并编辑好批量派发模板后,可以选择该模板进行优惠券的批量派发;


8.2.2 优惠券活动配置

新增优惠券活动:
可以新增不同类型的优惠券活动,该示例活动为用户手动领取;




启用/禁用优惠券活动:
设置优惠券活动的状态,禁用活动时,已领取用户不受影响;

优惠券活动详情:
在优惠券活动详情中可以查看活动的具体信息;


删除优惠券活动:
点击删除该优惠券活动;

8.2.3 使用优惠券
收银机端:
会员在【收银机端】进行结账时,可以使用优惠券;



可以撤销优惠券的使用;

小程序:
在小程序上可以查看已有的优惠券或者领取新的优惠券;



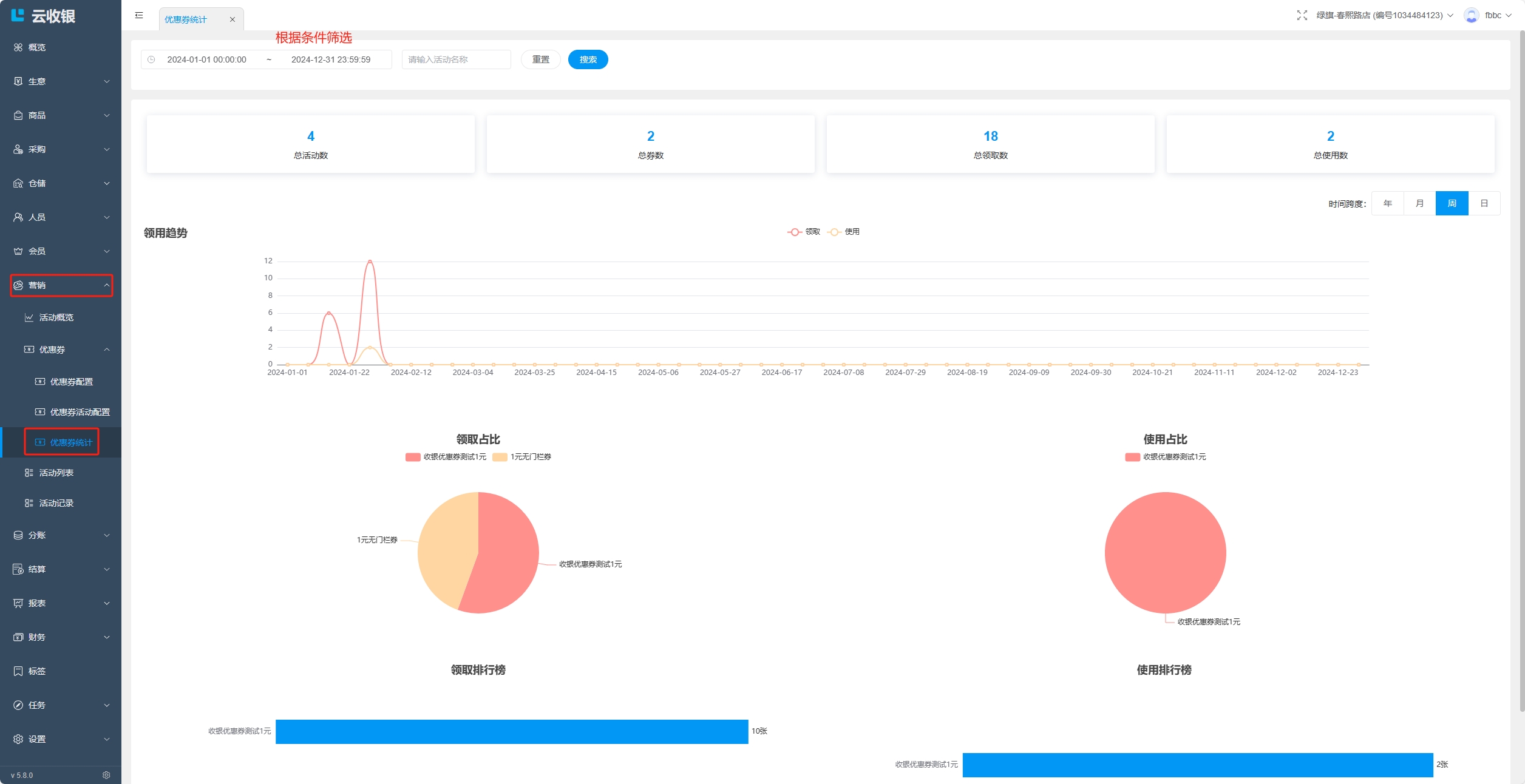
8.2.4 优惠券统计
在优惠券统计中可以查看优惠券的领用趋势、领取占比等相关信息;

九、员工管理
9.1 新增角色
【PC管理端】可以创建员工角色,并为角色分配各个端的操作权限;


9.2 新增员工
创建员工账号,指定员工角色,如果提示手机号已经注册过,则选择添加已存在账号到门店;


9.3 员工管理
对于存量员工可以进行如下操作:
- 调店:一个店主有多家门店,可以将当前员工调至其他门店;
- 加店:一个店主有多家门店,可以将当前员工同时添加到其他门店下,员工同时有多家门店的操作权限;
- 离职:将员工从当前门店删除;


9.4 交接班
交接班可查看当前收银员从登录开始到现在的销售数据,并且也记录了之前交接班的记录,交接班并退出后可打印交接班小票。
【收银机端】点击设置-交接班按钮进入交接班界面:


换班时点击交接班并登出按钮,默认勾选打印小票,可取消勾选不打印交接班小票。交接班小票样式如下:

日结:
默认展示当前收银员登录的时间到现在时间段的收银数据,可以按日期范围筛选查看销售数据。

历史记录
记录每一次交接班的必要信息,详细收银数据请按在线时间进入日结界面搜索查看:

销售商品
展示当前收银员当班的销售商品记录:

十、线上商城


10.1 商城设置

10.2 上架商品

10.3 外卖配送设置
如果商家在美团开通了商户、配送账号,可以进行绑定:
- 美团配送:绑定后,线上商城的订单,可以选择美团配送,配送费用由商家与美团结算;
- 美团券:绑定后,支持在收银机上核销美团券;


10.4 店铺装修
可对店铺进行基础装修,包括主题样式、上传宣传图片、背景、欢迎语等,可以使用系统提供的样式或者自定义编辑;




10.5 商城下单
顾客下单有两种路径:
- 门店打印、分享店铺码,顾客扫码直接进入当前门店的线上商城下单;
- 顾客搜索“拉卡拉云当家”小程序,在门店列表中选择指定门店进入商城下单;



10.6 接单配送
【APP端】订单详情中,支持对已下订单操作退款,支持部分退款;


【收银机端】展示商城订单:
- 自提订单:顾客到店自提时,可通过扫描顾客小程序端的订单二维码查找订单,点击完成配送;

- 配送订单:发起配送时选择配送方式,如果自配送完成后,可点击完成配送结束订单;

10.6.1 收银端订单
订单包含普通订单(售卖商品生成的订单)、记账订单、账户充值订单以及积分兑换订单;
1.按订单号查询
需要在搜索栏输入完整的订单号,或者使用扫码枪直接扫描小票订单条码进行查询;

2.组合查询订单
与订单号查询相隔离,互不影响;



3.打印小票

4.退货
订单界面可对订单进行退货操作,退货时如果需要退还现金,系统会弹窗提示并且会语音播报“需退现金XX元”同时也会打开钱箱,点击订单-退货按钮进入退货界面:



5.支付失败订单

6.待确认状态订单

十一、生意信息
可在此版块查看店铺的营收情况,便于对店铺的分析和管理;
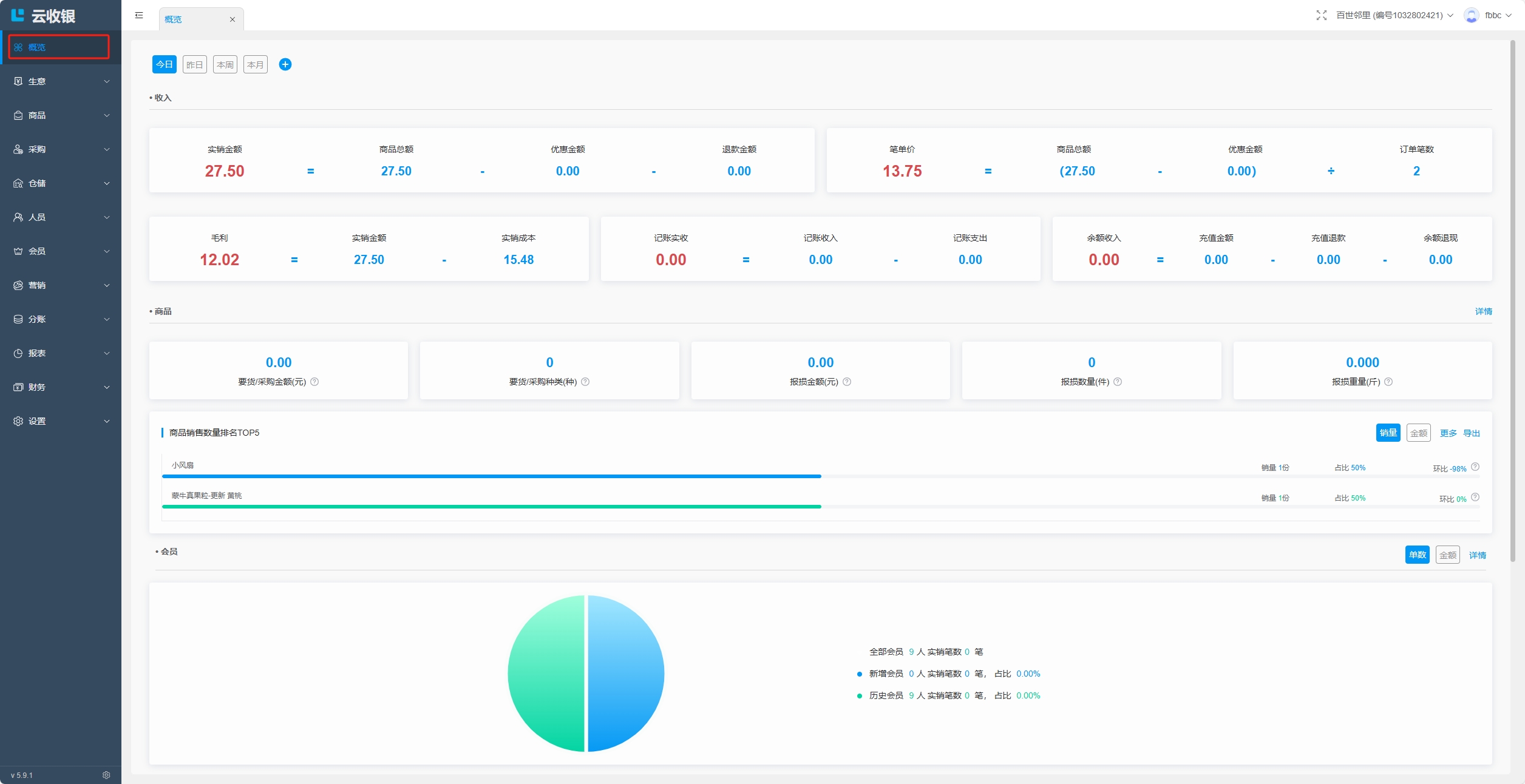
11.1 营业概览


11.2 销售趋势


11.3 订单统计



11.4 商品概览


11.5 会员概览


11.6 账户分布


十二、首页
此版块部分功能与【操作】版块同名部分功能一致,可从两个首页或操作版块任意点击想要管理的部分;
销售趋势:

首页扫一扫:
扫描商品条码后,如果店铺存在该商品,即跳转到商品详情页面,如果不存在该商品,可以根据提示新增商品;


收银结账:



微商城:


会员充值:


功能展示:
如果想要在首页展示更多功能,可以点击更多进入操作页面编辑;


十三、我的
13.1 我的订单
查看当前店铺产生的所有订单信息;

【我的订单】统计了四种订单类型:
普通订单----在收银机进行交易的订单(此版本的普通订单中包含了商城订单)
记账收支----可以记录没有电子痕迹的交易,比如:收银盒里的金额流动
账户充值----会员充值会员卡的余额
商城订单----在云当家商城小程序下的单

13.2 首页背景


13.3 账户安全

十四、财务
14.1 结算管理
结算管理用于商户定期与供应商的款项结算。该模块可单独使用,也可结合付款管理一并使用。完整流程:发起采购-收货完成-对账确认-发起付款-付款确认-完成结算;
14.1.1 供应商款项汇总视图
记录与供应商的款项结算流转动向,可以清楚的掌握每个业务环节款项结算进度;





14.1.2 结算流程
对账:
收货以后才能进行对账,根据货品的实际发生款项进行对账。若结合付款管理一并使用,必须先对采购的货品款项进行对账确认,财务部门才能收到待付款项,才能发起付款审批流程;
- 登记金额:采购货物发生的所有费用总额;
- 对账差额:实际对账金额与登记金额的差额;
- 应付金额:应付金额=等于登记金额+对账差额;
- 已付金额:财务已经支付的款项;
- 待付金额:财务未支付的款项;
- 已结算金额:已经确认结算的款项;
- 未结算金额:未结算金额=应付金额-已结算金额。


结算:
对账完成后可直接结算,直接结算会自动完成付款流程。若结合财务模块一并使用,需要财务确认付款完成后才能对款项进行结清,支持单笔或多笔采购单批量结算,

14.2 结算记录

14.3 付款管理
在结算管理对款项进行对账后才有付款数据









14.4 收款管理
收款管理记录会员消费未支付的赊账款项,并用于商家进行收款清账操作;


收款确认记录实收金额,结束收款记录免收金额;



十五、设置
15.1 系统设置

系统设置:
设置与系统相关的操作,如超卖、库存预警、会员敏感信息等;

门店信息:
设置门店相关的信息,如门店名称、门店地址、联系电话等;

会员充值:
设置APP、收银机、小程序的会员起充金额、最大充值金额和快捷充值金额;

积分预警:
设置积分的预警周期和预警值;

账号绑定:
绑定微信号到店铺;

方式一:设置->账号绑定/解绑;

方式二:点击右上角用户名->立即绑定/解绑微信;

店铺密钥:
获取的密钥用于总部识别并绑定店铺使用,密钥的有效期为30分钟,过期需要重新获取;


操作日志:
操作日志默认查询7天的操作日志,可以自行选择时间进行查询,操作日志只记录对商品进行的删除和修改操作;

双屏设置:
设置双屏播放的图片和图片停留时间;

物流配送:
设置物流配送规则;

平台绑定:
绑定美团,抖音平台配送或券;

15.2 收银机管理
设置店铺的主设备;

15.3 打印机
设置店铺的打印机;


15.4 小票设置
设置小票模板;

设置价签模板;
