Appearance
云当家操作指南(餐饮版)
| 修订人 | 修订时间 |
|---|---|
| 吴玉捷 | 2024.6.20 |
一、产品概述
各端地址及下载方法如下:
- PC管理端:https://yxd.lakala.com/b2c-merchant-admin/#/login;
- 安卓收银机:应用商店搜索“拉卡拉云当家”,应用商店搜索不到结果的,可使用安装包安装;
- 手机APP:手机应用商店搜索“拉卡拉云当家”;

二、注册登录
2.1 账号创建
- 店主账号:店主使用申请开店时提供的手机号、密码登录;
- 店员账号:店主登录【PC管理端】,可以为员工创建账号;
2.2 登录账号
【收银机端】和【PC管理端】,支持使用账号密码登录+微信扫码登录两种方式;

2.2.1 忘记密码/修改密码
忘记密码:在账号密码登陆模式下,如果忘记密码,或者多次输错密码提示“账号被锁定”,可在登陆页面右下角,点击“忘记密码”重置密码;
修改密码:正常登录时,可在【PC管理端】、【收银机端】修改密码;


2.2.2 绑定微信登陆
首次通过账号密码登录后,可以绑定微信账号,后续可以微信扫码快捷登录:
- PC管理端:在系统设置中,微信扫码绑定账号;
- 收银机端:设置中,选择绑定微信,扫码绑定账号;

2.2.3 临时锁屏
当收银员临时有事离开收银台时,为了保证账号收银安全,可以进行锁屏操作,锁屏后,需要输入当前账号的登录密码解锁;


三、餐厅管理
3.1 餐厅设置

3.2 点餐设置

3.3 档口设置
门店不同的菜品制作区通过创建不同档口进行区分,例如后厨分为炒菜区和面点区,每个档口绑定不同的后厨打印机,顾客下单后炒菜和面点分别在不同打印机打印制作单;

3.3.1 新增档口
设置打印类型:
- 小票:打印制作小票
- 标签:打印制作标签,适用于奶茶店等打印标签贴

3.3.2 编辑档口

3.3.3 删除档口
当前档口下绑定了设备时,不可删除,需要先解绑设备再进行删除;

3.3.4 绑定打印机
在档口下绑定打印设备,支持同时为多个档口绑定多个设备;


点击已绑定的打印机:
- 打印机详情:可以操作解绑
- 绑定菜品:选择菜品完成绑定,绑定后,该菜品的订单通过当前打印机打印
- 打印机所属房间:可以将打印机绑定到具体的房间


3.4 打印机管理
如果后厨使用云打印机,在APP中按照提示填写资料新增;
门店收银机上已连接的USB打印机或网口打印机也会展示在设备列表中,根据个别场景需要,也可以选择用来打印制作单;

点击设备列表,查看设备详情,可以进行编辑、删除设备;

3.5 桌台管理

3.5.1 新增房间

3.5.2 编辑房间

3.5.3 删除房间
只有该房间下面没有桌台且未被配置进菜品信息的房间可以删除;

3.5.4 新增桌台
已创建的桌台会生成桌台二维码:
创建后,系统自动生成固定样式的桌码,可批量下载打印使用;
绑定预制码:商家可根据需要自定义样式制作桌码,选择桌台通过扫码进行预制码绑定;
【注】预制码的二维码只能使用运营后台批量生成的码;

新增桌台保存成功后,会给此桌台生成一个桌台码,如下图所示:

也可以根据输入桌码编号和扫描二维码,绑定在运营端生成的预制桌码;



3.5.5 编辑桌台

3.5.6 删除桌台
只有未在使用状态的桌台可以删除;

3.5.7 下载桌码
点击【下载桌码】,可下载当前店铺下所有桌台的桌码;

四、菜品管理
4.1 新增分类
菜品分类可以在【PC管理端】和【APP端】进行维护;
4.1.1 批量导入
PC管理后台下载导入模板,按照模板要求填写分类资料,最多支持三级分类。
上传填写好的分类模板进行导入,如果导入失败,可在导入记录里下载失败数据,根据提示修改后可重新导入;


4.1.2 手动新增
直接新增分类,需要一级一级的逐级创建,分类下无菜品时,用户的扫码点餐小程序将不展示此分类;
PC端:



APP端:


4.1.3 编辑分类
PC端:


APP端:

4.1.4 删除分类
当分类存在下级分类,或者分类下存在菜品时,分类无法删除,删除需要按照如下操作处理:
- 将当前分类下的菜品全部移出分类;
- 从最小分类逐级向上删除;
PC端:

APP端:

4.2. 新增菜品
4.2.1 批量导入
下载导入模板后,务必按照模板填写要求填写菜品资料,否则可能会导入失败,建议提前维护好分类资料,否则导入商品时会根据模板中的分类资料自动新增;
上传菜品,选择维护好的导入模板,导入后下方会展示导入进度和结果,如果有导入失败的数据,可以在操作中点击下载,失败表格中会显示失败原因,按照失败提示修改后可以重新导入;


4.2.2 手动新增
PC端:


APP端:
- 菜品沽清:菜品列表中,可以对菜品进行沽清操作,默认不限库存销售;
- 新增菜品:选择新增菜品类型进入创建页面:

4.2.2.1 普通菜品、称重菜
称重菜品只能在收银端进行下单,扫码点餐小程序不展示称重菜品;
称重菜菜品单位默认为kg,因此新建称重菜品时,无菜品单位的字段;
称重菜品只在收银机展示,因此无起售份数的字段;
称重菜品不能选择加料,也不能选择带有价格的做法;
是否可以单独售卖:关闭后,下单/加菜时,不能单卖该菜品

4.2.2.2 套餐
套餐支持固定搭配和可选搭配两种:
- 固定搭配:套餐包含固定数量的菜品,不可选;
- 可选搭配:套餐内菜品,支持顾客自由组合搭配;
其中可选分组可编辑数量和加价、固定分组只可编辑数量;



4.2.2.3 菜品加料

菜品配置完成后,点击【保存】返回上级页面,如果有多个菜品需要新建,点击【保存并继续添加】可保存好上一个菜品后,仍留在当前页面继续新建菜品;
4.2.2.4 菜单识别
APP直接拍照菜单或者上传菜单照片,系统自动识别菜单内的商品信息,帮助商家快速创建菜品;
4.2.3 编辑菜品
PC端:


APP端:


4.2.4 删除菜品
PC端:

APP端:

4.3 规格管理
- 新增规格:
创建规格分组
在分组下创建具体规格名
- 删除规格:
- 删除规格组:只有该规格组下面没有规格且未被配置进菜品信息的规格组可以删除
- 删除规格:只有该规格未被配置进菜品信息时可以删除
PC端新增:



可以从规格库中选择规格;

PC端删除:

APP端新增:



APP端删除:


4.4 做法管理
- 新增做法:
创建做法分组
在分组下创建具体做法:做法中可以根据实际情况或成本,设置不同做法相应的价格
- 删除做法:
- 删除做法组:只有该做法组下没有做法分类,且未被配置进菜品信息时可以删除
- 删除做法:只有该做法未被配置进菜品信息时可以删除
PC端新增:



PC端删除:

APP端新增:



APP端删除:


4.5 单位管理
- 新增单位:单位管理中有系统内置单位
- 删除单位:只有单位未被配置进菜品信息时才能被删除,系统内置单位不能编辑和删除
- 注:单位输入限制在七个字符,新建普通菜时,需要选择单位,新建称重菜的单位默认为kg;
PC端新增:

PC端删除:

APP端新增:

APP端删除:

4.6 菜品推荐
推荐菜品展示在用户端的【老板推荐】板块,已售罄菜品展示已售罄标识,已下架菜品用户端不展示;

4.7 原材料管理
原材料库存扣减逻辑:
- 套餐下单时,不扣除套餐自身库存,扣除套餐下组成菜品的库存
- 组成菜品包含原材料,则扣除原材料的库存,不扣除组成菜品库存
- 组成菜品没有原材料,则扣除组成菜品自身库存
- 套餐下的菜品允许超卖
PC端:


APP端:


注:如果菜品的售卖存在原材料的消耗,需要对原材料进行管理时,可以新建原材料,称重原材料单位不可编辑;
4.7.1 绑定原材料


4.8 批量操作
4.8.1 批量上下架



4.8.2 小程序批量上下架


4.8.3 批量改价




修改的记录在云当家PC端菜品列表的撤销改价可以查看;


4.8.4 批量修改做法加料


4.8.5 批量修改分类显示

4.9 新增商品




自制商品可以进行生产,但必须绑定原材料;

五、商品库存
5.1 入库





5.2 出库

退货出库:

报损出库:

可以查看商品的出库详情;

5.3 盘点

按品盘点:

按单盘点:
按单盘点支持按照三种模式批量选择盘点商品:
- 按销量:指定时间段内,销量/销售额排名前X种商品;
- 按分类:批量盘点指定分类的商品;
- 未盘商品:指定时间段内未发生过盘点的商品;
盘点单商品列表中,点击单品输入实盘数量,保存后该单品即完成盘点;
【注】在未实际操作盘点时,所有商品的默认盘点数量为当前库存,其中负库存商品默认盘点数量为0,因此可以通过直接点击整单盘点,来实现批量将负库存商品库存置0的操作;


可以查看商品的盘点详情,其中待盘点和部分盘点的盘点单,点击后可以继续盘点;


六、原材料库存
6.1 原材料盘点


可以查看原材料的盘点详情,其中待盘点和部分盘点的盘点单,点击后可以继续盘点;


6.2 原材料出库



在【PC管理端】可以查看出库的相关信息;



6.3 原材料入库



在【PC管理端】可以查看入库的相关信息;



七、点餐
7.1 扫码点餐
7.1.1 常规点餐
顾客使用微信、支付宝扫描商家桌码打开小程序,在小程序中选择菜品下单,其中:
- 先付后吃模式:顾客下单时需要先完成支付,下单后可在订单详情中查看取餐号;
- 先吃后付模式:顾客先下单,就餐结束后进入订单进行付款,也可以到收银台付款;

7.1.2 预点餐
顾客提前点餐下单,预定就餐时间,可选择堂食和自提;
预点餐和团餐同时只能开启一种;

7.2 收银机点餐
7.2.1 先吃后付
先吃后付模式下,需要先选择桌台才能进行点餐操作;
7.2.1.1 开台
空闲桌开台:


开台后即进入点餐页面:

待清台桌开台:



7.2.1.2 连台
顾客人数较多,需要进行连台操作时,可进入开台界面,点击连台按钮。

选择需要连台的桌子,只能选择空闲状态的桌台进行连台,可以多选,连台后,附加费用以及就餐人数以主桌为准。

点击确定后,开台界面有连台的桌台信息,点击确定即可开台。

开台后,副桌展示对应的主桌名称,主桌与副桌均可以结账以及下单,但是操作的都是针对同一个订单。

7.2.1.3 点菜
添加标准菜:
点击顾客想要下单的菜品,选择菜品对应的做法以及需要添加的小料,修改菜品点单数量后点击确定按钮即可。也可以输入单个菜品的备注。
添加完菜品后,左侧菜单显示对应的已选择菜品信息,如果包间、桌台有附加费用则自动带出设置的附加费用。



添加称重菜:
与标准菜品类似,点击对应的称重菜品,选择对应的做法以及要加的小料即可。同样,称重菜品也可以输入单个菜品的备注。


要注意的是,添加完成后,需要手动录入称重菜品的重量。

菜品操作:

下单的时候,已经添加的菜品可以选中需要删除的菜品,点击删除按钮后确定删除即可,点击清空会删除整个菜单的菜品;

选择对应菜品,点击单品备注按钮也可进行单一的菜品口味等注意事项的备注;

可能你会对单个菜品进行打折,又或者说修改单个菜品的价格,亦或者是赠送某个菜品,我们系统也是支持的,选择对应的菜品,点击对应的按钮操作就可以了;




有的顾客有特殊的要求,比如不吃香菜,那么我们可以点击整单备注按钮,对订单做一个整单的备注;

需要注意的是,附加费现在只能在下单的时候进行减免;

7.2.1.4 下单
选择好菜品后点击下单按钮即可下单,下单后自动返回桌台主界面,且对应的后厨打印机会打印对应的菜品需求(注意等叫的菜品是不会打印出来的);

选择下单并结账与下单类似但是会直接进入结账界面,不会返回桌台主界面。

- 加菜:进入加菜界面,展示之前已经点过的菜品,可以新增菜品;

- 起菜、整单起菜:与下单等叫相关联,顾客说可以做菜了,那么点击对应的菜品起菜按钮,后厨小票也会打印对应的菜品小票;


- 转菜:当前桌台A的顾客不需要某个菜品时,正好别的桌台B有顾客需要,菜品只能转到其他“待结算”状态的桌台;


- 划菜:当菜品已经上桌后,需要对对应的菜品进行划菜操作;

- 退菜、整单退菜:已经划菜的菜品不能进行退菜,退菜后不能对该菜品再进行划菜、转菜、赠菜等操作,如果该菜品总共3份,包含赠送的菜1份,会优先退赠送的那1份菜。退菜会在后厨打印退菜小票;

点击更多按钮整单退菜;

- 换台:将当前桌台的菜换到其他空闲状态的桌台;

选择空闲状态的桌台;


- 催菜、整单催菜:选择未划菜的菜品,点击催菜按钮即可实现单个菜品催菜,催菜后后厨打印催菜单;

也可以在更多选项点击整单催菜;

打印预结单:打印预结单后,收银机会有对应的小票,当前订单也不可再进行加菜、退菜、换台等操作;
结账:结账支持现金、扫码、前台扫码三种付款方式组合。选择对应单一的支付方式或者组合支付方式结算即可。要注意的是,选择扫码支付后,只能使用扫码枪扫描顾客付款码进行结账;

结算完成,桌台变成待清台状态;

7.2.1.5 清台
桌台完成结算后,状态变为待清台状态,工作人员清台完成后,点击对应待清台桌台直接开台或者清台操作。


在【APP端】的餐厅设置中开启自动清台并同步到收银端后,桌台结算完成后将会自动清台;


7.2.1.6 优惠活动
商户端后台可以配置满减、满折以及第N件打折活动,配置完成后,在收银机设置-支付设置界面开启即可;

开启过后,后台配置相应的活动,当下单时添加的菜品满足活动后,带出可参与的活动,结账时会自动选择最优的一个活动,也可以手动选择需要参与的活动,活动一次只能参与一个;

7.2.2 先付后吃
先付后吃模式下,默认进入点餐页面,操作方法与先吃后付相同;
先付后吃模式支持挂单、取单;

7.2.2.1 选择桌台
先付后吃模式可以不选择桌台下单,也可以选择对应的桌台;

7.2.2.2 挂单、取单
先付后吃模式支持挂单与取单,最前边顾客点餐时比较犹豫可方便后续顾客点餐;


点击对应挂的单取单按钮就可以取下订单了;

7.2.2.3 结账
先付后吃模式结账与先吃后付模式有所不同,比如结账界面可以修改桌台、会员、不能划菜、起菜等操作;

要注意与先吃后付模式不同,先付后吃模式可以修改桌台、会员;

点击会员登录或者已经添加的会员可进行移除修改操作;

7.3 打印小票
后厨打印制作单时,一定要在厨房绑定设备,并在设备上绑定菜品;
7.3.1 添加打印机
USB打印机直接连接收银机即可,网口打印机需要填写IP地址进行连接。在打印机列表显示目前已连接的打印设备,激活状态的打印机表示收银机会通过该设备打印小票;
云打印机在APP上进行添加绑定,详情请参考 [3.3 档口设置] ;
USB直连打印机:

网口打印机:

7.3.2 小票模板设置
小票模板可以在【PC管理端】和【收银机端】进行设置,配置界面相同;
- PC管理端设置后,收银机端需要在设置中操作下“同步设置”,用来更新成最新模板;
- 收银端,选择指定打印机,进行模板编辑;
有多种模板设置项:选择需要打印的单据进行开启;

7.4 相关设置
7.4.1 自定义支付方式
【APP端】新增并开启自定义支付方式后,【收银机端】需要同步设置来更新,更新后,收银机在结算时即可选择相应支付方式;




7.4.2 自动打印小票


7.4.3 促销/储值/积分支付
支付设置中可以控制结算时是否允许适用促销活动优惠、会员储值支付、会员积分支付,关闭后结算时则无法使用;


7.4.4 店铺码

7.4.5 发票

7.4.6 店铺装修
可对店铺进行基础装修,包括主题样式、上传宣传图片、背景、欢迎语等,可以使用系统提供的样式或者自定义编辑;



7.4.7 通知

八、外卖设置
支持绑定美团外卖订单、美团配送、美团券;
8.1 绑定店铺
如果商家已经在美团开通了商家账号,则可以将美团店铺绑定到当前门店,后续美团外卖的订单可以直接接单配送;
绑定成功后,通过“绑定店铺”入口可以进行解绑;



8.2 同步菜品
美团:
- 成功绑定美团店铺后,美团外卖下单后,即可接收订单并打印外卖订单商品(需要在PC管理后台中开启外卖单据模板);
【注】此时订单和打印的菜品完全按照美团上设置的菜品名称打印,与云当家内的菜品没有关联关系;
- 如果需要统一管理门店和外卖商品,则可以通过同步菜品创建绑定关系:
- 绑定的前提是美团内已有菜品,列表展示的是美团内的菜品,云当家内没有的菜品,需要创建一个,然后绑定同步;
- 菜品初次绑定后,可以进行解绑操作,菜品一旦同步过一次后,则无法进行解绑;
- 菜品绑定后可以同步到美团,同步后美团内相应的菜品资料、售价会同步为店内菜品的资料
- 删除已绑定的菜品时,解除绑定的同时,也会将美团内的菜品同步删除;
【注】如果美团上的售价与店内售价不同,建议不做菜品绑定,或者绑定同步资料后,在美团上单独设置价格(下次操作同步时,会同步更新价格)





注: 这个列表展示的是美团那方有的菜,我们这方没有的菜品,需要创建一个,然后绑定,最后同步; 菜品规格、加料、做法过多时,易导致菜品同步失败;
饿了么:
饿了么同步菜品操作与美团一致;



8.3 绑定配送
如果商户已经在美团开通了美团配送的账号,则可以在云当家中进行绑定,绑定后商家外卖订单即可选择使用美团配送;
配送费用由商家在美团中与美团进行计费结算;



8.4 绑定美团券
绑定美团券后,顾客在美团上的团购券即可在收银机上核销使用;

8.5 外卖接单配送流程
手动接单:
- 在外卖订单表中选择要处理的订单,可以进行接单、拒单操作;
- 接单后,可操作发起配送,配送时选择配送方式,商家自配送还是美团配送;

- 配送过程中,可以查看配送详情,送到后可点击确认送达;

自动接单:
在【PC管理端】的系统设置-平台绑定中可以设置是否自动接单;

九、排队叫号
9.1 创建排号分组
如果需要按大桌、小桌不同类型的桌子分开叫号,则创建桌台时需要填写桌台标签;
创建排号分组时,票号前缀与桌台标签设置相同,则叫号时可以查看对应的空闲桌台数量;


新增排号分组:
分组名称限制为十个字符、票号前缀限制为三个字符;

删除排号分组:

9.2 排号取号
取号时,展示不同类型桌台的空闲数量,点击取号则生成一个票号;
当有空闲桌台时,在票号列表中,按顺序点击叫号,点击就餐后,清除票号;
当票号多次叫号后未就餐,可以点击过号切换为下一个票号;



十、会员管理
10.1 新增会员
系统会员以手机号作为唯一标识;
10.1.1 批量导入
【PC管理端】可以按照模板填写会员资料,并一次性批量导入,批量导入适用于门店已在其他系统中有部分存量会员,批量同步到云当家中;

【PC管理端】会员管理中,可以查看所有会员列表,支持查看会员积分、余额变动明细记录;

10.1.2 手动新增
10.1.2.1 会员自主注册
收银机收银时,副屏会展示会员注册码,顾客用微信扫码自动注册成为门店会员;
也可在【PC管理端】会员列表页面,下载会员注册码粘贴在收银台,方便顾客扫码注册;
注册后会员出示会员二维码,收银员用扫码枪扫码即可登陆当前会员;


10.1.2.2 收银机端新增
在收银界面或会员列表页面,可以添加新增会员;




10.1.3 会员信息
【PC管理端】的会员管理和【APP端】的会员列表中,可以查看所有会员的相关信息;


10.2 会员充值
10.2.1 收银机充值
【收银机端】有两个充值入口:
- 收银界面:在收银时录入会员,当会员余额不足需要充值时,点击会员选择充值,支持扫码、现金两种支付方式;
- 会员列表:在会员列表中,选择指定会员进行充值;



10.2.1.1 收银机充值退款


10.2.2 APP充值
首页会员充值入口;


【APP端】会员列表中,点击需要充值的会员,在打开的详情页面中充值;


10.2.2.1 APP充值退款
退回充值金额时,只支持现金或者线下微信、支付宝转账退款,不支持线上自动退款;

10.2.3 充值赠送
充值赠送通过创建营销活动实现;
【PC管理端】、【收银机端】创建“充值赠送”营销活动,可设置充值送金额或送积分;


10.2.4 充值设置
【APP端】和【收银机端】的会员起充金额和快捷充值金额可以在【PC管理端】设置;

10.3 会员积分
10.3.1 积分规则
- 积分规则说明:
- 获得积分:默认消费1元=1积分,支持设置积分倍数;
- 积分抵扣:100积分=1元,固定不可修改;
- 积分设置:
- 消费得积分:当“会员积分”开关关闭后,会员消费则不会增加会员积分;
- 积分倍数设置:支持针对不同会员等级、单品分别设置获得的积分倍数,最小支持设置0.1倍,即10元=1积分;


10.3.2 积分修改
【APP端】的会员列表中,打开会员详情可以单独修改会员积分;
也可以点击会员列表右上角的“批量操作”,选择会员批量清零积分;


10.4 会员权益
10.4.1 会员等级
系统默认预置LV1会员等级,会员新增注册后默认属于该等级;
新增会员等级时,设置升级条件,消费达到多少金额、多少笔数后自动升级;


10.4.2 权益设置
- 先设置会员等级的权益类型:在会员价和等级折扣中二选一,不能同时生效;
- 设置会员等级折扣:
- 总开关关闭后,会员将不享受折扣,所有会员权益变为会员价;
- 等级折扣:针对等级设置打折折扣,在商品**“原价”**基础上打折;
- 排除商品:可以设置某些商品不参与等级折扣(注意:不参与折扣的商品,会按照会员价销售)
会员积分设置:


按商品设置积分:

只有非称重菜/商品可以设置固定积分倍数;

固定积分和积分倍数的计算规则:
固定积分:假设A菜品3元,买了2个,固定积分的倍数是4,则这个订单积分2(个)*4(分)=8分
积分倍数:假设A菜品3元,买了2个,积分倍数是4,则这个订单积分6(元)*4(分)=24分
会员等级折扣设置:

设置享受折扣商品:


设置会员价或等级折扣:
开启会员等级折扣按钮后,在会员等级权益的设置里才可以选择享受会员等级折扣;

【收银机端】也可以进行会员等级、积分设置,配置方式与【APP端】一致;

10.4.3 会员类型
可以设置不同的会员类型,在会员详细信息中可以选择不同的会员类型;




10.5 会员设置
10.5.1 批量调整等级
【APP端】和【PC管理端】可以对会员的等级进行批量调整;



10.5.2 批量调整状态
【APP端】和【PC管理端】可以对会员的状态进行批量调整;



10.6 会员记录
10.6.1 门店会员记录
【APP端】、【PC管理端】、【收银机端】都能查看门店会员记录;
APP端:

PC管理端:

收银机端:


10.6.2 会员修改记录
【APP端】、【PC管理端】、【收银机端】都能查看会员修改记录记录;
APP端:

PC管理端:

收银机端:


10.7 会员标签
10.7.1 新增标签
新增会员标签组:
单选:对会员打标时,该组标签只能选择一个;
多选:对会员打标时,该组标签可以选择多个;
新增会员标签:
- 在分组下创建具体的标签;
删除会员标签组:
- 如果标签组下的标签正在被使用则不能删除标签组,需要取消使用后才能删除;
删除会员标签:
- 如果该标签正在被使用则不能删除该标签,需要取消使用后才能删除;




10.7.2 会员打标
删除:若会员有该标签,则会删除选择的标签;
追加:若会员有标签,选择的标签是会员没有的,则会给会员添加新的标签;
覆盖:清除会员已有的标签,同时打上本次选择的标签;


10.8 会员概览

10.9 账户统计

十一、营销管理
11.1 营销活动
11.1.1 新增活动
【PC管理端】、【收银机端】可以创建营销活动,新增活动时,选择活动类型后按提示填写活动规则,已创建的活动需要开启状态后才会生效;
PC管理端:



收银机端:

11.1.2 开启活动
活动配置后,如果收银机想使用促销活动,可以在【收银机端】-设置-支付设置-活动优惠(开关开启);

根据设置的营销活动,在结账时以优惠后的金额结算;

11.1.3 活动记录
【PC管理端】可以对营销活动的记录进行查询,并且可以对订单进行追溯;


11.1.4 活动概览
【PC管理端】可以查看营销活动概览;

11.4 优惠券
【PC管理端】可以对优惠券、优惠券活动进行配置;
11.4.1 优惠券配置

新建优惠券:
优惠券可以设置不同类型的有效期;


启用/禁用优惠券:
设置优惠券的状态,禁用优惠券时,已领取的券将不可使用;

派发优惠券:
选择会员进行派发优惠券;



删除优惠券:
删除优惠券时,已发放、已领取的优惠券将会同步删除;

优惠券详情:
在优惠券详情中可以查看优惠券的具体信息;


优惠券领取记录:
在优惠券领取记录中可以对优惠券进行作废和转赠操作;



批量派发优惠券:
下载并编辑好批量派发模板后,可以选择该模板进行优惠券的批量派发;


11.4.2 优惠券活动配置

新增优惠券活动:
可以新增不同类型的优惠券活动,该示例活动为用户手动领取;




启用/禁用优惠券活动:
设置优惠券活动的状态,禁用活动时,已领取用户不受影响;

优惠券活动详情:
在优惠券活动详情中可以查看活动的具体信息;


删除优惠券活动:
点击删除该优惠券活动;

11.4.3 使用优惠券
收银机端:
会员在【收银机端】进行结账时,可以使用优惠券;



可以撤销优惠券的使用;

小程序:
在小程序上可以查看已有的优惠券或者领取新的优惠券;



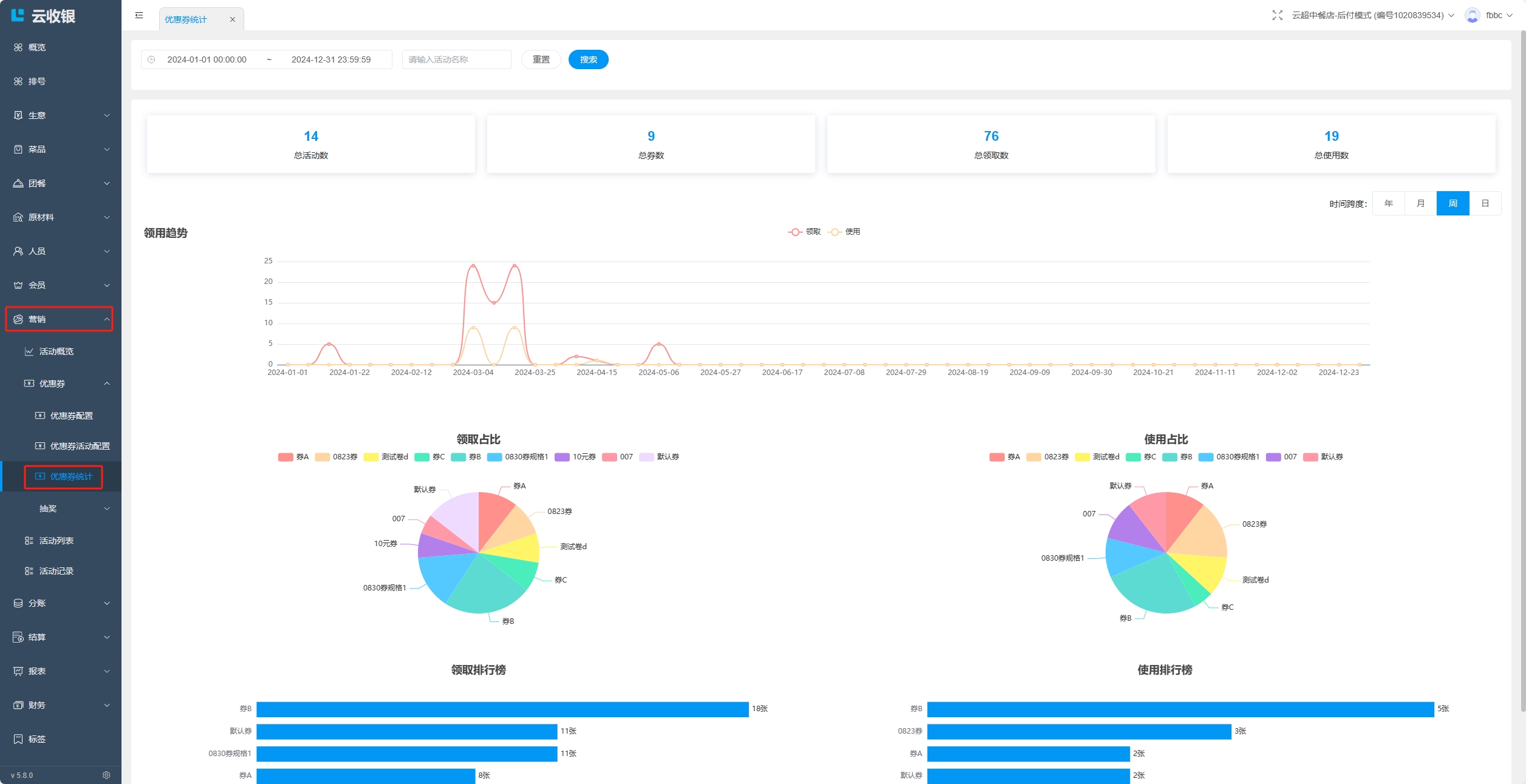
11.4.4 优惠券统计
在优惠券统计中可以查看优惠券的领用趋势、领取占比等相关信息;

十二、员工管理
12.1 新增角色
创建员工角色,并为角色分配各个端的操作权限;


12.2 新增员工
创建员工账号,指定员工角色,如果提示手机号已经注册过,则选择添加已存在账号到门店;


12.3 员工管理
对于存量员工可以进行如下操作:
- 调店:一个店主有多家门店,可以将当前员工调至其他门店;
- 加店:一个店主有多家门店,可以将当前员工同时添加到其他门店下,员工同时有多家门店的操作权限;
- 离职:将员工从当前门店删除;

12.4 交接班
交接班可查看当前收银员从登录开始到现在的销售数据,并且也记录了之前交接班的记录,交接班并退出后可打印交接班小票。
点击设置-交接班按钮进入交接班界面:

日结:
默认展示当前收银员登录的时间到现在时间段的收银数据,可以按日期范围筛选查看销售数据。

历史记录
记录每一次交接班的必要信息,详细收银数据请按在线时间进入日结界面搜索查看: 
十三、生意信息
可在此版块查看店铺的营收情况,便于对店铺的分析和管理;
13.1 营业

13.2 买单

13.3 构成

13.4 会员

13.5 菜品

13.6 商品

十四、首页
此版块部分功能与【操作】版块同名部分功能一致,可从首页或操作版块任意点击想要管理的部分;

如果想要在首页展示更多功能,可以点击更多进入操作页面编辑;


十五、我的
15.1 我的订单
查看当前店铺产生的所有订单信息;


15.2 首页背景


15.3 账户安全

十六、财务
16.1 收款管理
收款管理记录会员消费未支付的赊账款项,并用于商家进行收款清账操作;


收款确认记录实收金额,结束收款记录免收金额;



十七、团餐
17.1 餐段管理
1.同一时间段只能有一种餐段;
2.超过截止订餐时段不可下单;
3.餐段内菜品不支持称重商品;
4.餐段不能跨天设置;

新增餐段:



编辑餐段:


删除餐段:

17.2 配送地址管理

新增配送地址:
地址可添加三级;


编辑配送地址:


删除配送地址:
17.3 订单管理

17.3.1 制作

17.3.2 打包

17.3.3 配送

17.3.4 已完成

17.4 统计

批量打印订单:

导出订单数据:

打印详情订单:


十八、设置
18.1 系统设置

系统设置:
设置与系统相关的操作,如库存预警、会员敏感信息、称重商品单位等;

门店信息:
设置门店相关信息,如门店名称、门店地址、联系电话等;

会员充值:
设置APP、收银机、小程序的会员起充金额、最大充值金额和快捷充值金额;

积分预警:
设置积分的预警周期和预警值;

账号绑定:
绑定微信号到店铺;

方式一:设置->账号绑定/解绑;

方式二:点击右上角用户名->立即绑定/解绑微信;

店铺密钥:
获取的密钥用于总部识别并绑定店铺使用,密钥的有效期为30分钟,过期需要重新获取;


操作日志:
操作日志默认查询7天的操作日志,可以自行选择时间进行查询,操作日志只记录对商品进行的删除和修改操作;

双屏设置:
设置双屏播放的图片和图片停留时间;

自营外卖:
设置外卖配送规则;

平台绑定:
绑定美团、饿了么和抖音平台的店铺、配送、券;

18.2 收银机管理
设置店铺的主设备;

18.3 打印机
设置店铺的打印机;


18.4 小票设置
设置小票模板;

设置价签模板;
